Industria Petrolera
Plataforma IoT disenada para las condiciones unicas del sector petrolero venezolano. Monitoreo de pozos, estaciones y tanques con inteligencia artificial.
Disenado para la Faja del Orinoco
ATILAX esta optimizado para las condiciones especificas del sector petrolero venezolano: crudos pesados y extra-pesados, pozos BCP de alta demanda, operaciones remotas con conectividad limitada y entornos hostiles.
- Conectividad LoRaWAN para zonas sin cobertura celular
- Edge computing con operacion autonoma offline
- Energia solar para instalaciones remotas
- Equipos industriales IP67 para ambientes hostiles

Metodos de Levantamiento
Monitoreo especializado para cada tipo de sistema de produccion, con variables y detecciones especificas.

Bombeo Mecanico (BM)
Balancines y Unidades de Bombeo
Monitoreo completo de unidades de bombeo mecanico con deteccion automatica de anomalias y fallas.
Variables Monitoreadas
- Corriente trifasica del motor
- Voltaje por fase
- Patron de consumo energetico
- Ciclos por minuto (SPM)
- Factor de potencia
Deteccion Automatica
- Correa rota o deslizada
- Varilla atascada o partida
- Polea desalineada
- Desbalance electrico
- Sobrecarga del motor

Bombeo de Cavidad Progresiva (BCP)
Ideal para crudos pesados de la Faja del Orinoco
Solucion optimizada para pozos con crudos pesados y extra-pesados, con alta tolerancia a arena y solidos.
Variables Monitoreadas
- Corriente del motor (variador)
- Presion en cabezal
- Frecuencia / RPM
- Temperatura de operacion
- Torque estimado
Deteccion Automatica
- Desgaste de estator/rotor
- Presencia de solidos excesiva
- Bomba descebada
- Operacion fuera de rango
- Falla de variador (VFD)

Levantamiento Artificial por Gas (LAG)
Gas Lift - Inyeccion de gas para produccion
Control preciso de sistemas de inyeccion de gas con optimizacion de consumo y deteccion de anomalias.
Variables Monitoreadas
- Presion de fluido en cabezal
- Volumen de gas inyectado
- Temperatura de linea
- Presion de inyeccion
- Caudal de produccion
Deteccion Automatica
- Pozo ahogado
- Taponamiento de valvula
- Fuga en linea de inyeccion
- Valvula operando fuera de rango
- Desbalance de inyeccion
Infraestructura de Superficie
Monitoreo integral de toda la infraestructura de produccion y procesamiento.
Estaciones de Flujo
Multiples de produccion, separadores bifasicos y trifasicos, tratamiento de crudo.
Tanques de Almacenamiento
Control de nivel, inventario en tiempo real y deteccion de fugas o derrames.
Equipos de Proceso
Separadores, calentadores, bombas de transferencia y compresores.
Variadores de Frecuencia
Lectura Modbus completa de VFDs ABB, Schneider, Allen-Bradley, Siemens.
Resultados Comprobados
Plataforma validada con datos reales de 3 campos petroleros venezolanos, 63 pozos y 4 metodos de levantamiento artificial.
Cerro Negro
Faja del Orinoco
Boscan
Lago de Maracaibo
Anaco
Oriente
33 Widgets Especializados en 4 Dashboards
Visualice el estado de los 63 pozos en tiempo real con navegacion jerarquica: campo, macolla, pozo, subsistema. Dashboards de monitoreo, optimizacion y administracion.
- Analisis nodal integrado
Curvas IPR y VLP con punto de operacion, 5 modelos IPR + Beggs & Brill
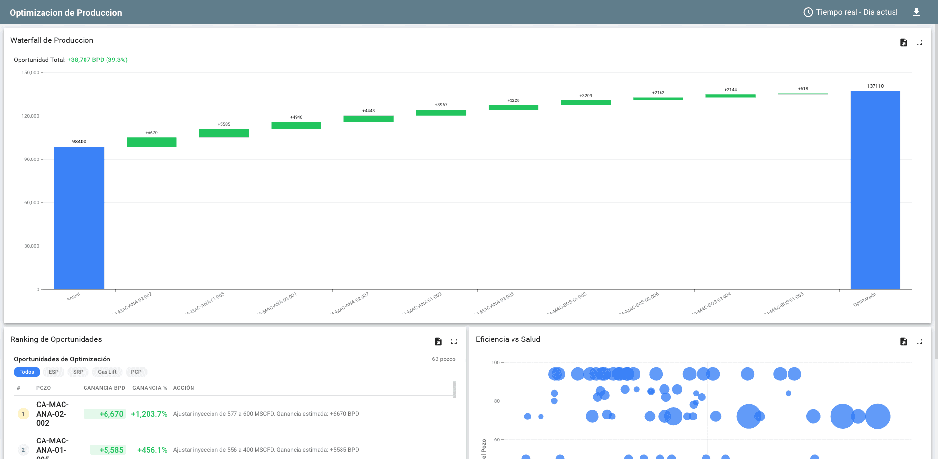
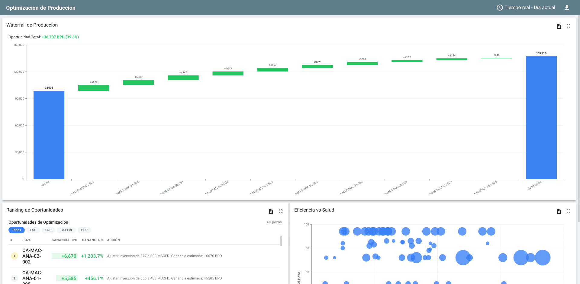
- Waterfall de produccion
Visualizacion del impacto de cada optimizacion: base, ganancias por pozo, total optimizado
- Well Health Score 0-100
Evaluacion de salud con radar de 5 componentes: mecanico, electrico, hidraulico, produccion, eficiencia

15 Motores de Calculo con Inteligencia Artificial
Procesamiento continuo en tres capas: monitoreo en tiempo real (cada 5 min), diagnostico y anomalias (horario), y optimizacion avanzada (diario).
Analisis Nodal
5 modelos IPR + VLP Beggs & Brill para encontrar el punto optimo de operacion de cada pozo
Pronostico DCA
Curvas de declinacion Arps + Monte Carlo probabilistico con bandas P10/P50/P90
Deteccion de Anomalias
Sistema hibrido: CUSUM estadistico + 24 reglas especificas + LSTM-Autoencoder por pozo
Prediccion de Fallas
XGBoost clasificador que anticipa fallas ESP con 30 dias de anticipacion
NSGA-II Multi-Objetivo
Optimizacion simultanea de produccion, energia y vida util del equipo con frente de Pareto
Reinforcement Learning
Agente PPO con safety gates para control autonomo supervisado de setpoints
Optimizacion por Tipo de Levantamiento
