Optimizacion Inteligente de Pozos
Transforme el monitoreo pasivo en optimizacion proactiva. Recomendaciones autonomas por tipo de levantamiento, prediccion de fallas con IA y analisis nodal automatizado.
De monitoreo pasivo a optimizacion proactiva
El Servicio de Optimizacion de ATILAX analiza continuamente la telemetria de cada pozo, identifica oportunidades de mejora y genera recomendaciones autonomas adaptadas al tipo de sistema de levantamiento artificial instalado.
El resultado es un incremento medible en la eficiencia productiva, una reduccion del consumo energetico y una extension de la vida util de los equipos. Un solo servicio monitorea y optimiza cientos de pozos simultaneamente.
El desafio actual
Un ingeniero puede monitorear activamente entre 20 y 40 pozos, insuficiente para campos con cientos de unidades. Las condiciones cambian en minutos, pero las revisiones manuales ocurren en dias o semanas. El servicio de optimizacion elimina esta brecha.

Capacidades Principales
Cuatro capacidades fundamentales que trabajan de forma coordinada para maximizar el valor de cada pozo.
Optimizacion por Tipo de Levantamiento
Motores especializados para ESP, Bombeo Mecanico, Gas Lift y BCP que entienden la fisica especifica de cada sistema.
Deteccion Temprana de Anomalias
Algoritmos de Machine Learning que identifican patrones anormales antes de que se conviertan en fallas.
Pronostico de Produccion
Modelos predictivos que estiman la produccion futura y calculan reservas remanentes con DCA y XGBoost.
Optimizacion de Campo
Analisis multi-pozo que optimiza la asignacion de recursos compartidos: gas, electricidad y capacidad de procesamiento.
Sistemas de Levantamiento Artificial
Cada tipo de levantamiento tiene su propia fisica, sus propias variables criticas y su propio enfoque de optimizacion. Motores independientes adaptados a cada realidad.
Bombeo Electrosumergible
ESPPozos de alto caudal
Bomba centrifuga sumergida accionada por motor electrico en el fondo del pozo. Tecnologia preferida para pozos de alto caudal.
Variable de control
Frecuencia del variador de velocidad (VSD) en Hz
Concepto de Optimizacion
Mantener la bomba operando cerca de su Punto de Mejor Eficiencia (BEP), donde la relacion entre produccion y consumo energetico es optima.
Indicadores Monitoreados
- Frecuencia del VSD
- Corriente del motor
- Temperatura del motor
- Vibracion
- Presion de intake
- Presion de descarga
- Tasa de produccion
Pesos en Puntaje de Salud
Prediccion de Fallas
Prediccion de quemado de motor y desgaste de rodamientos basada en tendencias de temperatura, corriente y vibracion.
Bombeo Mecanico
BMPozos de baja a media produccion
Unidad de bombeo en superficie que acciona varillas conectadas a una bomba reciprocante en el fondo. Tecnologia mas comun en la industria.
Variable de control
Carreras por minuto (SPM)
Concepto de Optimizacion
Lograr un fillage (llenado) optimo entre 60% y 95%, evitando sub-llenado y condiciones de fluid pound.
Indicadores Monitoreados
- SPM (carreras por minuto)
- Cargas de varilla
- Posicion de la bomba
- Fillage (% llenado)
- Carta dinamometrica
Pesos en Puntaje de Salud
Prediccion de Fallas
Diagnostico automatico de condiciones de bomba a partir de la forma de la carta dinamometrica.
Gas Lift
GLInyeccion de gas para produccion
Inyeccion de gas comprimido en la columna de produccion para reducir la densidad del fluido. No requiere equipo sumergido.
Variable de control
Tasa de inyeccion de gas (MSCFD)
Concepto de Optimizacion
Encontrar la tasa de inyeccion que maximiza la produccion neta, considerando incremento productivo y costo del gas.
Indicadores Monitoreados
- Tasa de inyeccion
- Presion de casing
- Presion de tubing
- Produccion de fluido
- Relacion gas-liquido
Pesos en Puntaje de Salud
Prediccion de Fallas
Deteccion automatica de heading (oscilaciones ciclicas de presion) y desbalance de flujo.
Bombeo de Cavidad Progresiva
BCPCrudos pesados y alto corte de arena
Rotor helicoidal metalico dentro de un estator elastomerico que crea cavidades progresivas para desplazar el fluido. Ideal para crudos pesados.
Variable de control
Velocidad de rotacion (RPM)
Concepto de Optimizacion
Balancear la produccion contra el torque y desgaste del estator, maximizando la vida util del equipo.
Indicadores Monitoreados
- RPM
- Torque
- Eficiencia volumetrica
- Temperatura del fluido
- Tasa de produccion
Pesos en Puntaje de Salud
Prediccion de Fallas
Estimacion de vida util del estator a partir de la tendencia de eficiencia volumetrica.
Ciclos de Ejecucion
No todas las tareas analiticas requieren la misma frecuencia. El sistema implementa cinco ciclos, cada uno con un proposito especifico.
Tiempo Real
Cada 5 min
Deteccion rapida de anomalias y condiciones criticas
Horario
Cada hora
Optimizacion individual de pozos y analisis nodal
Diario
6:00 AM
Curvas de declinacion y KPIs consolidados
Semanal
Lunes 7 AM
Benchmarking entre pozos similares
Mensual
Dia 1, 8 AM
Reportes integrales y reentrenamiento de modelos ML
Well Health Score
Un puntaje unico de 0 a 100 que resume la condicion operativa global de cada pozo. Simplifica la toma de decisiones al convertir multiples variables tecnicas en un numero comprensible.
Se calcula como un promedio ponderado de metricas especificas para cada tipo de levantamiento. Los pesos reflejan la importancia relativa de cada factor para la salud operativa del sistema.
Opera eficientemente dentro de parametros normales
Monitoreo de rutina
Existen oportunidades de mejora en uno o mas parametros
Revisar recomendaciones del sistema
Signos de deterioro que requieren intervencion
Programar inspeccion y ajustes
Condiciones que pueden provocar falla o dano al equipo
Intervencion inmediata requerida

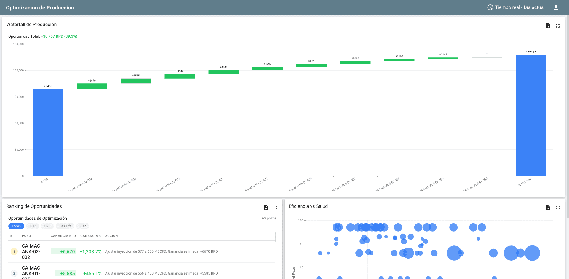
Resultados por Pozo
- Estado de optimizacion: optimo, suboptimo o critico
- Tasa actual vs. tasa recomendada (barriles por dia)
- Ganancia potencial estimada (absoluta y porcentual)
- Eficiencia del sistema de levantamiento
- Consumo energetico por barril producido
- Puntaje de salud del pozo (0-100)
- Accion recomendada en lenguaje descriptivo
Inteligencia Predictiva
Combine curvas de declinacion clasicas con Machine Learning para pronosticos mas precisos y deteccion temprana de problemas.
Curvas de Declinacion (DCA)
Ajusta automaticamente modelos exponencial, hiperbolico y armonico a datos historicos. Estima la Recuperacion Ultima (EUR) para planificacion de inversiones.
Machine Learning (XGBoost)
Pronosticos de corto plazo (30 periodos) que capturan patrones complejos incorporando variables del sistema de levantamiento: frecuencia, RPM, corte de agua.
Isolation Forest (ML)
Aprende el comportamiento normal del pozo y detecta desviaciones significativas en el espacio multivariable.
Reglas Heuristicas
Deteccion de sensores atascados, drift de calibracion y puntos de cambio abrupto. Clasificacion por severidad: informativa, advertencia y critica.
Analisis Nodal Automatizado
Herramienta fundamental de ingenieria de produccion, ahora automatizada para cada pozo en tiempo real.
Curva IPR
Inflow Performance Relation
Describe la capacidad del yacimiento para entregar fluido al fondo del pozo. Implementa modelos Vogel, Fetkovich y Darcy lineal.
Curva VLP
Vertical Lift Performance
Calcula la presion requerida para levantar el fluido desde el fondo hasta la superficie con correlaciones de flujo multifasico.
Punto Operativo
Interseccion IPR-VLP
Define la tasa de produccion y presion de fondo natural del pozo. Permite identificar si esta sub-produciendo o sobre-produciendo.
Optimizacion a Nivel de Campo
El optimo global no siempre es la suma de los optimos individuales. La optimizacion de campo reconoce que los pozos comparten recursos limitados.
Asignacion de Gas
Metodo de pendiente igual (Equal-Slope) que distribuye el gas de forma que se maximice la produccion marginal total. Cada unidad adicional de gas produce el mismo incremento de petroleo en cualquier pozo del sistema.
Restricciones Operativas
Capacidad del separador
Limite de fluido total
Gas disponible
Volumen de inyeccion
Potencia electrica
Alimentacion de bombas
Manejo de agua
Plantas de tratamiento

Como Funciona
Ciclo continuo de cuatro fases que se repite automaticamente para cada pozo del campo.
Recoleccion
La telemetria fluye desde los sensores de campo hacia el servicio, donde se valida, enriquece y almacena en un buffer de alta velocidad.
Analisis
Los motores procesan telemetria reciente (ventana de 24 horas) junto con datos historicos para evaluar el estado actual y su tendencia.
Recomendacion
Se genera el estado del pozo, la accion recomendada, la ganancia potencial estimada y un puntaje de salud.
Publicacion
Los resultados quedan disponibles en dashboards, alertas configurables, aplicaciones moviles y API REST para integraciones.
Beneficios Estrategicos
Escalabilidad
Un solo servicio monitorea y optimiza cientos de pozos simultaneamente, sin incremento proporcional de personal.
Consistencia
Cada pozo recibe el mismo nivel de atencion analitica, eliminando la variabilidad del analisis manual.
Trazabilidad
Historial completo de recomendaciones y resultados para auditoria y mejora continua.
Base para decision
Datos cuantitativos que respaldan decisiones de inversion, intervencion y abandono.